SDR Signal Analyzer Docs¶
sdr-signal-analyzer is a C++-first SDR analysis stack with a Python GUI, deterministic replay, and optional live-device backends. The docs follow the same stable path recommended in the README: simulator, replay, rtl_tcp, then hardware-specific backends.
The canonical notation, code-symbol mapping, and terminology are documented separately so equations, code, and tests stay aligned.

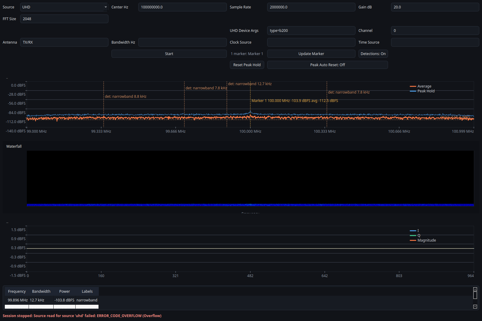
This overview screenshot is captured from the current UHD GUI path with a live USRP session. It shows the real hardware-backed layout, but it is not a calibrated RF validation artifact by itself.
For marker editing, see the dedicated table-based dialog screenshot in Case Studies and Screenshots.
Start Here¶
- Notation Registry for the canonical symbol table
- Verified Behavior for the shortest evidence path
- Code-Symbol Mapping for the code-to-symbol crosswalk
- Terminology and Status Labels for preferred wording and status labels
- Architecture for system layout and data flow
- Public API for the public C++ and Python surface
- Trust and Limits for heuristic labels and failure modes
- Diagnostics for runtime logging and bug-report evidence
- Quality Evidence for reproducible artifacts and expected outputs
- Replay and Recording for deterministic capture workflows
- Release Readiness for maintainer release validation
- Release Checklist for the step-by-step cut process
- Hardware Validation Plan for attached-device lab preparation
- Hardware Validation Status for backend status labels
- Troubleshooting for common install and runtime blockers
- Recommended Workflows for the simulator-first path
- Testing and Validation for regression coverage and validation scope
- Source Guides for backend-specific notes
- Case Studies and Screenshots for reproducible evidence
Fast Paths¶
- On Ubuntu or Debian, install prerequisites with
sudo apt install -y cmake g++ libegl1 libxcb-cursor0 libxkbcommon-x11-0 ninja-build python3-dev - Install with
python -m pip install ".[gui]" - Run the demo with
sdr-signal-analyzer-demo - Run the simulator CLI with
sdr-analyzer-cli --source simulator --frames 20 - Replay the committed fixture with
sdr-analyzer-cli --source replay --input tests/fixtures/tone_cf32.sigmf-data --meta tests/fixtures/tone_cf32.sigmf-meta --frames 4 - Check the proof page when you need a repo-backed screenshot and exact replay result: Verified Behavior
Status Labels¶
Verified: direct deterministic or mocked evidence exists in the repository now.Prepared for validation: protocol, commands, and templates are present.Pending lab validation: attached-device evidence has not yet been collected.Experimental: intentionally heuristic or exploratory behavior.Not supported: unavailable on the current platform or build.