Verified Behavior¶
This page keeps the strongest repo-backed claims close to the exact commands that reproduce them.
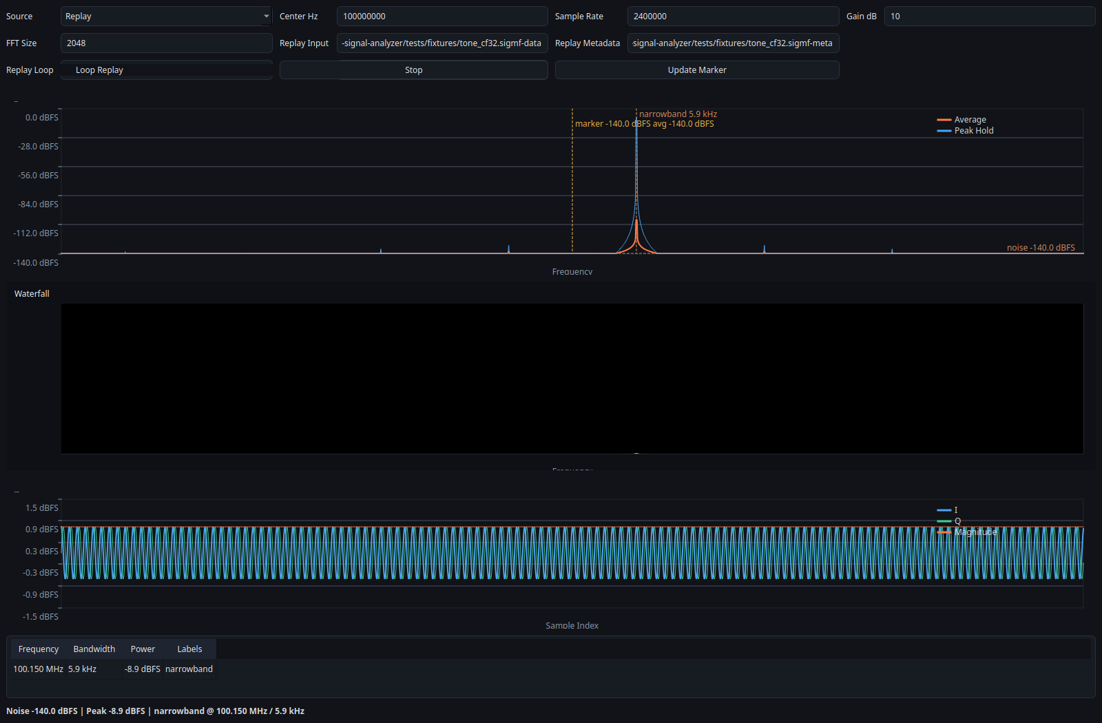
Deterministic Replay¶
Input:
- tests/fixtures/tone_cf32.sigmf-data
- tests/fixtures/tone_cf32.sigmf-meta
Command:
./build/sdr-analyzer-cli \
--source replay \
--input tests/fixtures/tone_cf32.sigmf-data \
--meta tests/fixtures/tone_cf32.sigmf-meta \
--frames 4
Observed replay result:
- one narrowband detection at 100.15 MHz
- strongest peak at -8.87819 dBFS
- occupied bandwidth at 5859.375 Hz
- replay stops cleanly at end of stream after the fixture is consumed
Notes: - the signal metrics above are stable across repeated runs of the committed fixture - diagnostic timestamps differ across runs, so raw log lines are not byte-identical
Representative CLI output:
Session stopped after 1 frame(s): Source read for source 'replay' failed: Replay file reached end of stream.
frame=0 noise=-140dBFS strongest=-8.87819dBFS detections=1
peak=1.0015e+08Hz bw=5859.38Hz power=-8.87819dBFS label=narrowband
Example Output¶
The screenshot below was regenerated locally from the committed replay fixture through the Qt GUI in offscreen mode.

Hardware Sanity¶
Current repo evidence is intentionally conservative:
- replay is fully verified in-repo
- rtl_tcp is verified for the code path through a mock transport test
- UHD and SoapySDR are implemented, but attached-device validation is still pending
For the current hardware status matrix, see Hardware Validation Status.